Shelly utvecklar en ny Solar Platform för användare av fotovoltaiska system (PV). I ett nyligen publicerat foruminlägg på https://community.shelly.cloud/topic/13170-looking-for-testers-for-shelly-solar-platform/meddelade företaget att det letar efter kunder som vill beta-testa den nya lösningen innan den lanseras i större skala.
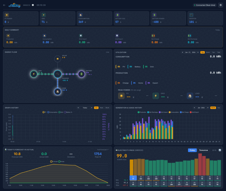
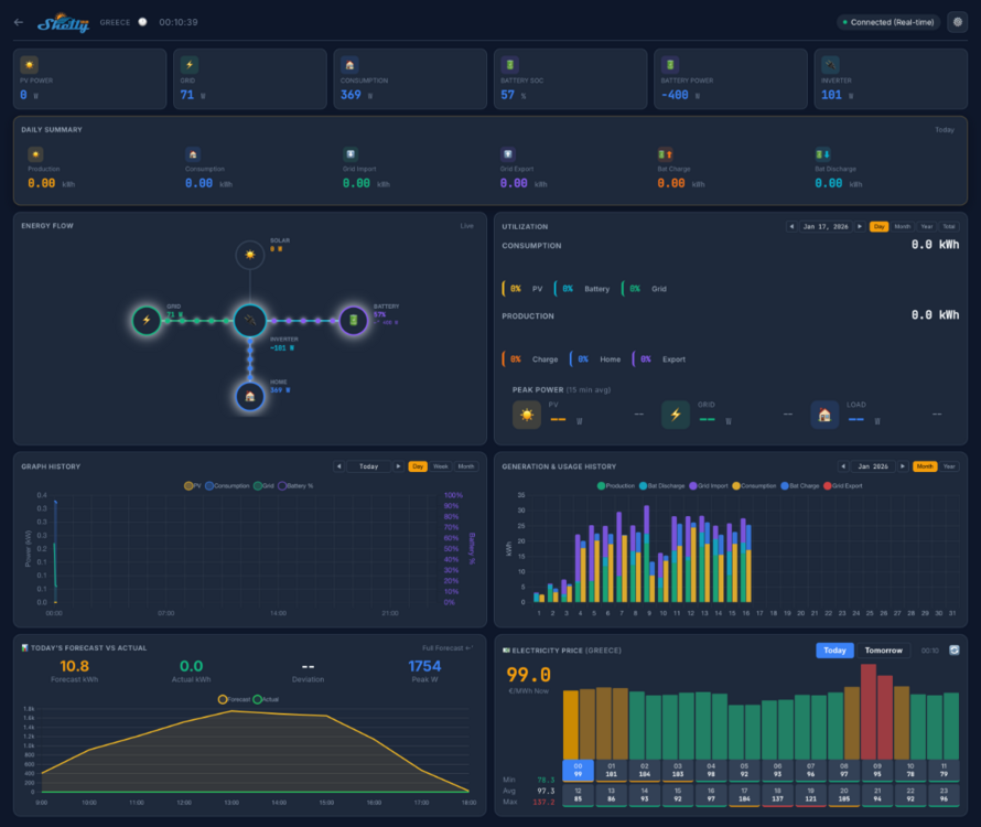
Skärmdumpar av Shelly Solar Platform visar att instrumentpanelen i hemmet kommer att visa viktiga mätvärden som PV Power, förbrukning och batteriström. Det kommer att finnas flera vyer, inklusive en daglig sammanfattning, ett energiflödesdiagram och en strömförbrukningsbakgrund. Under detta verkar det finnas en serie grafer och diagram kopplade till historiska och prognostiserade mätvärden, samt en karta som visar platsen för dina anläggningar.
Betatestet av Shelly Solar Platform kommer att involvera 20 användare. De måste ha minst en solcellsanläggning, med en minsta storlek på 10 kW, och minst en växelriktare med ModBus-kommunikation. Dessutom måste testarna sälja åtminstone lite energi tillbaka till nätet, och system med ett batteripaket är att föredra.
Du kan ansöka om att delta i betatestet av Shelly Solar Platform genom att svara i communitytråddetaljer om den information som krävs finns i det ursprungliga inlägget. Framgångsrika sökande kommer att få en Shelly Pro 3EM (för närvarande 128,99 USD på Amazon) och ett ModBus-tillägg, och kommer också att få en livstids gratis prenumeration på Shelly Solar Platform. I skrivande stund har prissättningen av denna prenumeration och plattformens släppdatum ännu inte meddelats.
Källa(n)
Topp 10...
» Topp 10: Bästa bärbara allround/multimediadatorerna
» Topp 10: Bästa bärbara speldatorerna
» Topp 10: Bärbara budget/kontorsdatorer
» Topp 10: Bästa bärbara kontors/premiumdatorerna
» Topp 10: Bärbara arbetsstationer
» Topp 10: De bästa små/kompakta bärbara datorerna
» Topp 10: Bästa ultrabooks
» Topp 10: Bästa hybriddatorerna
» Topp 10: Bästa surfplattorna
» Topp 10: Marknadens bästa smartphones









